SAP Cloud ALM – What’s New in der Woche 6
Willkommen zum neuesten SAP Cloud ALM Update Blog! SAP treibt die Innovation weiter voran und verbessert das Cloud ALM-Erlebnis durch anwenderorientierte Verbesserungen. Diese zweiwöchentliche Serie hält Sie über die neuesten Funktionen, Erweiterungen und Optimierungen auf dem Laufenden. In dieser Ausgabe stellen wir Ihnen die wichtigsten Updates aus Woche 6 vor und zeigen Ihnen, wie SAP Sie dabei unterstützt, effizienter zu arbeiten und bessere Ergebnisse zu erzielen.
RISE mit SAP
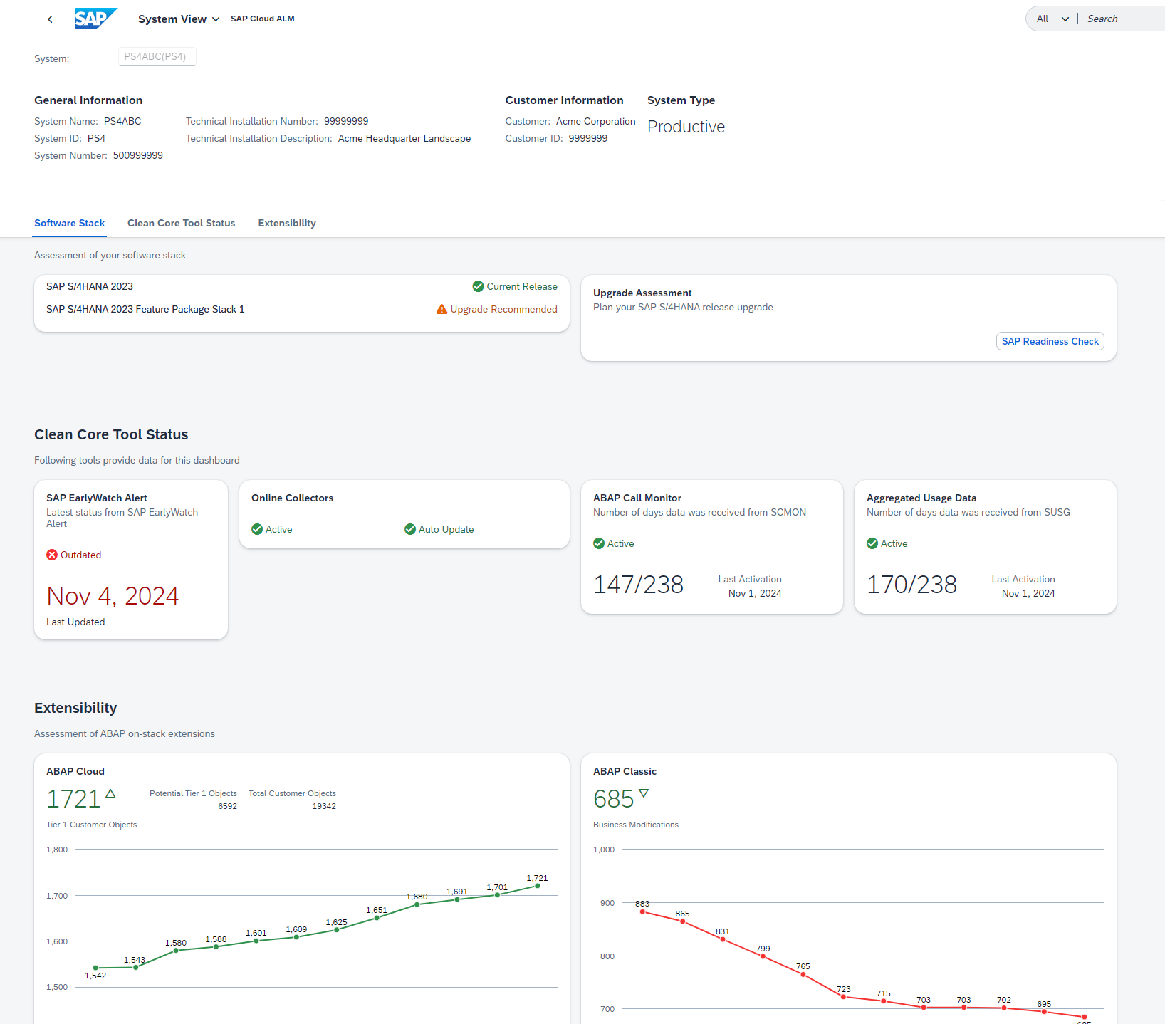
Die Seite RISE mit SAP im SAP Cloud ALM Launchpad hat jetzt eine neue Anwendung System View.
Das Dashboard der Systemansicht zeigt die Übereinstimmung des Systems mit dem sauberen Kern an. Von dort aus ist es möglich:
- Prüfen Sie, ob die aktuell auf dem System installierte SAP S/4HANA-Produktversion auf dem neuesten Stand ist und planen Sie das nächste System-Upgrade.
- Überwachen Sie, ob das System für eine saubere Kerndatenerfassung konfiguriert ist.
- Überprüfen Sie die aktuellen Erweiterungen, um mögliche Probleme beim nächsten Upgrade zu bewerten und sich darauf vorzubereiten.
Um auf das System View Dashboard im SAP Cloud ALM Launchpad zugreifen zu können, müssen Sie ein Kunde mit einem gültigen RISE with SAP-Vertrag sein.

SAP Business Transformation Center
SAP Business Transformation Center unterstützt jetzt die vollständige Migration von SAP Human Capital Management (HCM)-Daten von SAP ECC nach SAP S/4HANA.
SAP Human Capital Management (HCM)-Daten werden vollständig und ohne Filterung migriert.
Die Modellierung verfügt über eine neue Option zum Neustart des Data Dictionary-Scans in der Anwendung Transformationsmodelle verwalten.
Wenn bei der Überprüfung des Datenwörterbuchs ein Fehler auftritt, können Sie den Vorgang erneut starten, indem Sie Neu starten wählen.

Implementation
Processes verfügt über neue Lösungsszenarien, die in der Liste der unterstützten Lösungen für das Prozessmanagement aufgeführt sind:
- SAP Services Content für integrierte Versorgungsunternehmen
- SAP Business Network für die Lieferkette
- SAP Best Practices für SAP S/4HANA Cloud Public Edition, Öffentlicher Sektor
Prozesse ermöglicht nun auch die Anzeige von Anwendungen, die einer Lösungsaktivität zugeordnet sind. Beim Aufrufen der Details zu einer Lösungsaktivität im Solution Process Viewer werden nun Informationen zu den Anwendungen angezeigt, die der Aktivität zugeordnet sind. Neben dem Namen der Anwendung wird auch angezeigt, zu welchem Anwendungstyp sie gehört. Einige Beispiele für mögliche Anwendungstypen sind die folgenden Standard-Content-Typen, obwohl auch andere Kunden-Content-Anwendungstypen möglich sind:
- SAP Fiori Application
- Transaction
- URL
- SAP Web Dynpro Application
Handelt es sich bei der angezeigten Anwendung um eine benutzerdefinierte Anwendung und nicht um eine Standardanwendung, wird dem Benutzer außerdem die Anzeige-ID der benutzerdefinierten Anwendung angezeigt, die in der Bibliothek als Referenz gespeichert ist.
Beachten Sie, dass der Abschnitt «Anwendungen» nur angezeigt wird, wenn der Lösungsaktivität tatsächlich eine Anwendung zugewiesen ist; andernfalls wird er nicht angezeigt.

In Process Authoring ist es jetzt möglich, Lösungsaktivitäten und benutzerdefinierte Lösungsprozesse in ein Projekt hochzuladen. Wenn Inhalte importiert werden müssen, z. B. im Rahmen einer Migration, können Benutzer jetzt benutzerdefinierte Lösungsprozesse mithilfe einer ZIP-Datei oder Lösungsaktivitäten mithilfe einer Kalkulationstabelle in ein Projekt hochladen. Bei Bedarf stehen im System auch Vorlagen zur Verfügung.


Bibliotheken zeigt nun in der Detailansicht Lösungsaktivitäten an, die Konfigurationen zugewiesen wurden. Es sind auch Links verfügbar, um zur Lösungsaktivitäten-App zu navigieren.
Operations
Health Monitoring unterstützt jetzt SAP Datasphere.

Verfügbare Metriken dafür sind Speicher und Ereignisse.

Intelligente Ereignisverarbeitung hat einen neuen Abschnitt, Ausgehende Protokolle, auf der Seite Details zur Ereignissituation.
In diesem Bereich können Sie den Status der Speicherung von Ereignis-Nutzdaten, die Anzahl der verfügbaren Nutzdaten und die Zeitstempel der ersten und letzten Nutzdaten anzeigen. Die Nutzdaten werden für Ereignisse gespeichert, für die die Aktion Ereignisnutzdaten für 24 Stunden speichern aktiviert ist.
Die Anzahl der Protokolle wird auch in der Tabelle Ereignissituationen auf der Seite Übersicht angezeigt.

Services
Issues and Actions Management hat einen neuen Issue Status: Angenommen. Wenn der Status eines Issue auf Angenommen gesetzt wird, wird das Issue von SAP bestätigt.

* Mehrere Bereiche
SAP plant, die Belize-Themen in Kürze zu entfernen. Es wird empfohlen, eines der SAP Horizon-Themen in den Benutzereinstellungen zu ändern.
